开源数据可视化和监控工具Grafana...

一文读懂Grafana:开源可视化监控平台的核心价值与应用在数字化时代,数据已成为企业运营和技术运维的核心资产,如何将分散、复杂的多源数据转化为直观、可解读的可视化信息,实现高效监控与数据分析,成为企业亟待解决的问题。Grafana作为一款开源的数据可视化与监控平台,凭借其灵活的数据源适配、丰富的可视化能力和强大...

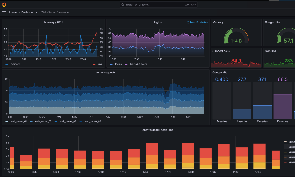
Grafana调试指南:轻松排除故障、优化性能的全方位技巧Grafana作为一个强大而灵活的开源数据可视化平台,已经成为许多企业业务监控和分析的热门选择。然而,用户在使用Grafana时,可能会遇到各种问题,比如数据源连接失败、面板显示异常等。这时候,调试Grafana就显得尤为重要。本文将为您提供一份详尽的Grafana调试指...

应用简介Toad for Oracle 是一款专为 Oracle 数据库设计的开发与管理工具。它能帮你自动化执行架构比较、脚本运行、报告生成等重复任务,节省时间,提升效率。同时,软件还支持搜索和保护数据库中的敏感数据,是 Oracle 数据库管理的得力助手。新版 Toad for Oracle 新增了自动化代码分析功能,依据行业最佳实践和预定义规则...

如何有效使用TOAD提高数据库管理效率TOAD(Tool for Oracle Application Developers)是一个功能强大的数据库开发和管理工具,广泛应用于Oracle数据库的开发、维护和优化。在如今数据驱动的时代,掌握TOAD的使用技巧对数据库管理员和开发人员来说至关重要。本文将详细介绍TOAD的基本功能、特色以及如何有效地使用这一工具来...

Toad工具:数据库开发与管理的强大助手Toad是一款广受欢迎的数据库管理和开发工具,尤其在Oracle、SQL Server、MySQL、PostgreSQL等关系型数据库用户中拥有广泛的应用基础。自诞生以来,Toad凭借其强大的功能、高效的开发效率以及用户友好的界面,成为开发人员和数据库管理员的重要工具。本文将对Toad工具进行详尽的介...

Toad For Oracle快速、精确的开发,轻松的数据库管理 Oracle 专业人员肩负着多重任务,包括查询、报表、代码编写与调试,以及数据库的管理调优。面对如此重负,您需要的解决方案,必须能够自动完成多种日常任务,而且拥有在不同作业间快速切换的灵活工作流。 &...

深入了解Red Hat系统:企业级Linux操作系统的优势与应用在当今企业信息技术环境中,开源操作系统的选择成为了许多企业关注的焦点。其中,Red Hat Enterprise Linux(简称RHEL)凭借其稳定性、安全性和技术支持,成为了众多企业的首选。本文将深入探讨Red Hat系统的特性、优势、应用场景以及在企业IT基础设施中的重要地...

探索Red Hat虚拟机:构建高效稳定的企业IT环境在当今信息技术迅速发展的时代,虚拟化技术已经成为了企业IT架构的重要组成部分。特别是在大型企业中,Red Hat虚拟机因其强大的功能和稳定的性能,逐渐成为IT决策者的首选。不论是开发、测试还是生产环境,Red Hat的虚拟机技术都能够为企业提供高效、安全且灵活的解决方案...

Red Hat 网络配置详解:一步一步教你轻松上手在现代IT环境中,网络配置是系统管理员和网络工程师必不可少的技能之一。尤其是在使用如Red Hat Enterprise Linux这样的操作系统时,掌握网络配置的技巧不仅能提高工作效率,还能为系统的稳定性和安全性提供保障。本文将详细解读Red Hat的网络配置,包括基本概念、常用命令...

品质保证
多年的生产力软件专家
专业实力
资深技术支持项目实施团队
安全无忧
多位认证安全工程师
多元服务
软件提供方案整合,项目咨询实施
购软平台-找企业级软件,上购软平台。平台提供更齐全的软件产品、更专业的技术服务,同时提供行业资讯、软件使用教程和技巧。购软平台打造企业级数字产品综合应用服务平台。用户体验和数字类产品的专业化服务是我们不断追求的目标。购软平台您身边的企业级数字产品优秀服务商。
沪公网安备31011302006932号